Chemical

Ramboll can help you with your chemical process. We can digitally twin your facility with our controls system to allow you to see how it all works well before you have an operational site.

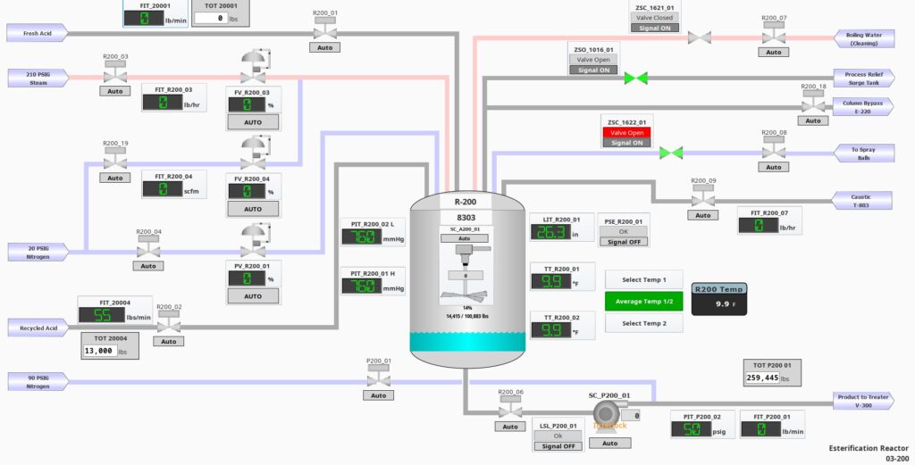
P&ID Screens

PID Reactor

Phases Build to Run

phase process

Process and Automation engineers working together to develop the correct solution for you.

Many teams just have one process group and another group for automation. This typically adds a disconnect on how everything is supposed to operate.

Here at Ramboll we have both the process and automation engineers working together for the best solution.

One pane of glass to see the operations from anywhere in the plant. HMIs anywhere you want them.

SIL2 and SIL3 capable Safety Instrumented Systems (SIS) along with Process Hazard Analysis (PHA) studies to determine the best method to protect your investment.

Batch engine

Recipe and batch solutions

Your recipes and batch sequences are highly guarded intellectual property. We build our system to allow you to create your own recipes without the need for an automation engineer. We train your team to build and adjust your own recipes without any automation engineers.

Why we use Ignition for our Solution?

  • PLC / PAC agnostic
  • Connect different vendors and systems as one unified front
  • You want another Terminal or portable tablet? No problem – and unlike other systems there is no additional licensing fee for additional HMIs!
  • Best in class SCADA
inductive